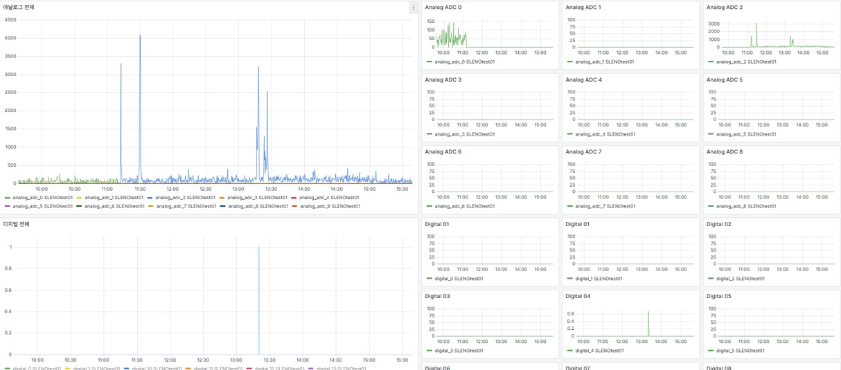
(주)제아이엔지의 수소 안전 모니터링 시스템은 기존 중앙 집중형 감시 체계를 고도화한 AI·IoT 기반 실시간 예지보전형 안전관리 플랫폼입니다. 압력, 수소 누출, 불꽃, 진동 등 주요 센서 데이터를 실시간으로 수집·분석하여 이상 징후를 조기에 탐지하고, 사고를 사전에 예방합니다. 또한 PLC·SCADA 기반 설비와 연계하여 현장 데이터와 AI 분석 결과를 통합함으로써 운영자의 신속하고 정확한 의사결정을 지원합니다. 이를 통해 안전관리자와 운영자는 물론, 시민까지 신뢰할 수 있는 투명하고 선제적인 수소 안전관리 체계를 구현합니다.
